

手機瀏覽
更方便
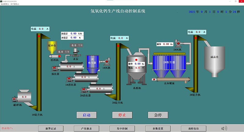
石灰窯設備自動化控制系統特點:
(1)完成原燃料的自動稱量、自動混配、自動上料、爐頂自動布料及根據料位自動出灰的過程的完自動化控制,并可根據生產需要方便靈活地設置各工藝參數,方便靈活地查閱爐況變化趨勢和易于調整爐況,方便靈活地調整產量、質量,實現生產的穩定性。
(2)系統操作界面采用可編程序控制器,所有操作皆由鼠標在計算機上完成,可進行參數顯示、修改、設定,用鼠標啟停設備,同時系統設備的停運和運行狀態在電腦屏幕上均有動態顯示。
(3)自動和手動系統雙備用。除現場操作箱的手動操作外,部操作也可以用鼠標在電腦上完成。
(4)對所有熱工參數、壓力、流量等值在上位機上用實時曲線、歷史曲線、直方圖、參數表等方式顯示,并進行報警、統計、打印報表等處理;能夠進行故障診斷,隨時語言提示生產中存在的故障,節省了人工檢查時間,增強了系統可靠性,提高了產量。